是我的海
是我的海
V7
2020-03-27 加入
获赞
28
回答
55
文章
2
    这个路径和磁盘空间没问题,而且我改了配置之后也无法执行成功
    2 年前
    还没有,目前是这么解决了。然后我在7.5.3 的版本试了下,使用fast ddl 也能成功,我再试下其他集群验证下
    2 年前
    嗯,成功了,我更新了下帖子
    2 年前
    /tmp/tidb 目录空间足够,随后我修改了temp-dir 目录的配置到新的地方也无法成功执行 [图片] 目前的策略是关闭了fast_ddl ,重新执行加索引操作 关闭了fast ddl 之后重新执行成功 [图片]
    2 年前
    通过配置AUTO_ID_CACHE = 1 实现了 非聚簇索引的自增id 的连续 Create Table: CREATE TABLE `data_630001t` ( `id` bigint(20) NOT NULL AUTO_INCREMENT, `flowid` bigint(20) DEFAULT NULL, `dataid` bigint(20) DEFAULT NULL, `thirdId` varchar(32) NOT NULL DEFAULT '', `title` varchar(100) DEFAULT NULL, `content` mediu…
    2 年前
    我图中的情况跟你说的不是一个场景,我那个是连接到tidb01 节点上,然后一直insert ,但是id 是呈现了1,3,5 这种,并不是预期中的1,2,3。 但是当我把表改成了 聚簇索引表,插入的id 就是连续了
    2 年前
    它应该是每个tidb-server 预分配一段id, 但是同一个tidb-server 写入的应该是连续的才对吧?
    2 年前
    就是等待pd 滚动重启成功,只是这个过程比预期的时间更久一些。升级过上百次第一次遇到过这个情况
    2 年前
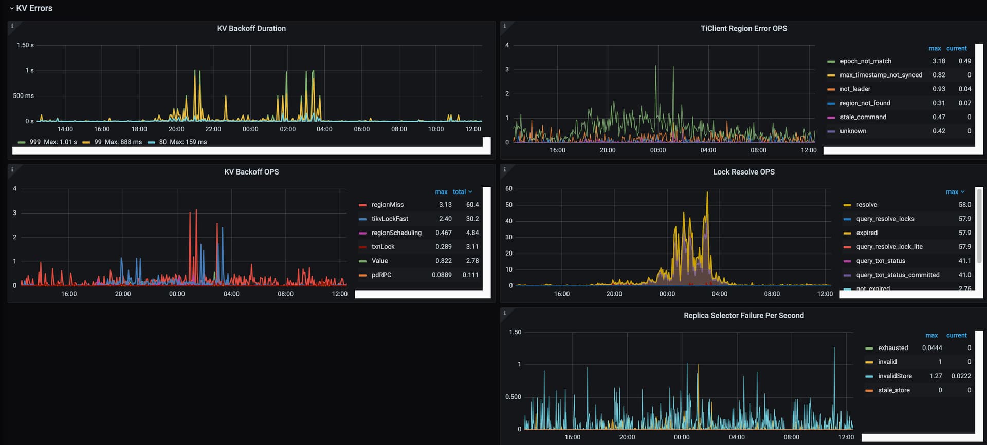
    [图片] [图片] 看着也还好,会是跟这个sid 是唯一键有关系吗 ?导致写入的时候耗资源
    2 年前
    针对问题3: 使用ts 配置需要下游消费端进行排序,否则下游最终数据会有错乱。 现在想确认下,使用partition=“column” 能否起到类似 index-value 的效果,提升消费的并发并能保证数据一致性?
    2 年前
    版本的问题跟他们确认过:v2.4.1 ,我创建的语句如下 –sink-uri="kafka://xxxxxx:9092/tidb_xxxx?protocol=canal-json&kafka-version=2.4.1& [图片] 请问你们是如何解决这个问题的 ?
    2 年前
    kafka 是疼讯云的,他们不给改配置 :slightly_frowning_face:
    2 年前
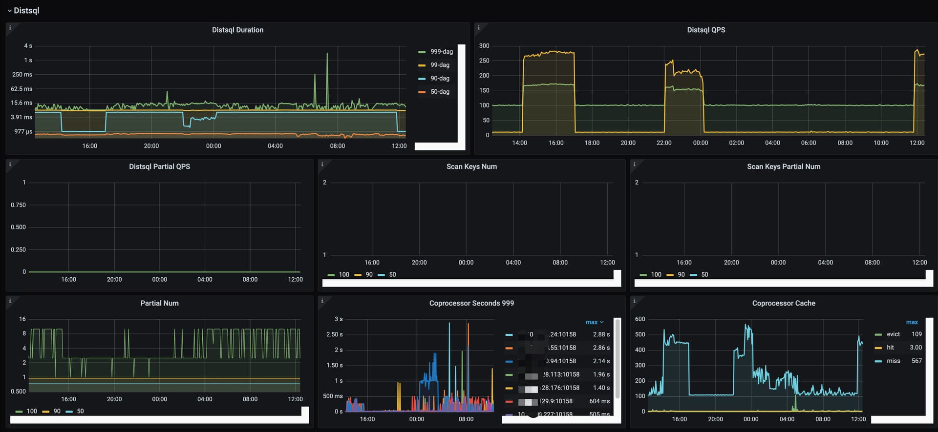
    从集群的现象来看,不是热点写的问题。其实其他tidb业务好多表都是从mysql 直接迁移过来的,都是用的auto_increment, 实际上没有太明显的热点问题。 这个图是当前集群的热点状态,我觉得是毫无压力的。可能主要还是compaction 的问题 [图片] 上面你提到的参数我也从4 改到8了,这个效果不是十分理想 [图片]
    2 年前
    这个集群写入才两三千qps ,现在的性能我觉得是不符合预期的,这点并发量就让业务改代码不合适。 我们另外一个集群每天单表(宽表)写入十几亿,qps 在3w 左右。 开始是批量写,tikv cpu 达到接近2000% 。后来改成单条写,qps 高峰期 4w 左右。tikv cpu 稍微降下来基本都是1500% 以下,但是tidb cpu 又干到2000% 多。下周我还得发个帖子研究下怎么优化 :joy:
    2 年前
    老哥请看猫老师的回复。我调整完有效果过来反馈
    2 年前
    tikv cpu 持续保持在700% 左右,高峰期能达到1500%,这个看着还是有点担忧所以来深究下具体原因。 感谢支持 :pray:
    2 年前
    好的多谢。 其实我们另外一个集群也有这种使用场景,每天写入量挺大,每天也在一直删除。但是没有出现这个情况。我先调整下这个参数试试。
    2 年前