数智湖南,3 月 14 日 TiDB 社区邀您“湘聚”!聚焦零售、医疗、金融、交通、智能制造等行业,共话数据库国产化升级实践!
其他
其他
官网
其他
商业咨询
其他
文档
其他
论坛
其他
博客
其他
课程
其他
活动
其他
排行榜
其他
TiDB User Group
其他
TiDB 地区组织活动
其他
贡献者专区
其他
社区准则
其他
私信
老鹰506
V8
于 2024-07-03 加入
获赞
48
回答
315
文章
1
徽章
13/94
点亮更多徽章
回答 315
提问 41
文章 1
全部
2025 TiDB 社区年度回顾:携手奔赴下一个十年!TiDB 登山礼盒五件套留言抽10位送!
又错过了
18 小时前
TiKV节点突然Leader下降很多导致kv request请求变慢,进而影响到server节点查询的原因是什么?
应该不是呢,网络带宽什么都不高。目前没有内网延迟和丢包的监控。这个不好说 问题应该还是磁盘IO的问题 从云主机监控看到那个点 磁盘IO等待很长
[image]
4 个月前
TiKV节点突然Leader下降很多导致kv request请求变慢,进而影响到server节点查询的原因是什么?
没有呢,除了虚拟机本身的进程外,就是tikv和自带的monitor了
4 个月前
TiKV节点突然Leader下降很多导致kv request请求变慢,进而影响到server节点查询的原因是什么?
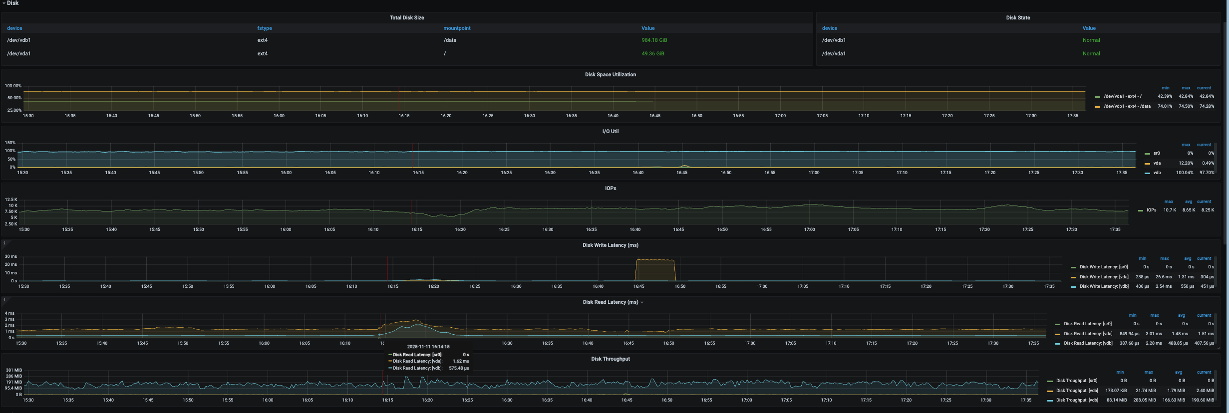
嗯看到磁盘读延迟很高,但是系统盘和数据盘都很高
4 个月前
TiKV节点突然Leader下降很多导致kv request请求变慢,进而影响到server节点查询的原因是什么?
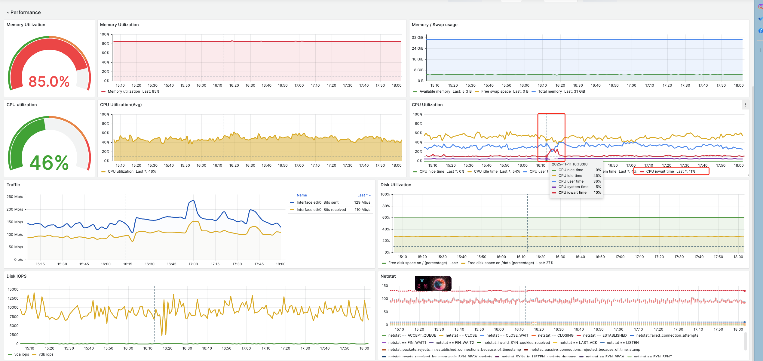
嗯,目前看到是这个节点的磁盘iowait有点高, 读延迟那会增大了很多
[image]
而且系统盘和数据盘读延迟都很高。tikv节点是部署在系统盘的,所以服务的日志写入是系统盘,数据存储是独立的数据盘。 为啥是两个都高呢? 带宽流量也没有出现突增的情况
[image]
4 个月前
TiKV节点突然Leader下降很多导致kv request请求变慢,进而影响到server节点查询的原因是什么?
没有看到pd leader切换的日志
4 个月前
TiKV节点突然Leader下降很多导致kv request请求变慢,进而影响到server节点查询的原因是什么?
从监控看磁盘iops下降是结果,不是原因
[image]
出现问题之前,cpu iowait 开始有点高
4 个月前
TiKV节点突然Leader下降很多导致kv request请求变慢,进而影响到server节点查询的原因是什么?
存储空间是足够的,也没有收到相关报警
4 个月前
你们在数据库选型的时候看了哪些数据库?最后为什么选择了 TiDB ?
1、你们在数据库选型的时候看了哪些数据库? percona、mysql、tidb 2、最后为什么选择了 TiDB ?原因是什么? 最主要的原因有两点: 2.1、解决我们日益增长的分库分表问题(商品库表超级大,单MySQL实例已经无法满足,不得不采用复杂的分实例、分库、分表) 2.2、有好的动态扩缩容,不用是存储还是计算。都可以做到按需对业务几乎无感知的扩缩容 另外个人觉得tidb的官方论坛很值得点赞,遇到问题的时候在这里寻找问题答案或者咨询问题,都能很快、很好的得到回复,得到解决方案。这也是在公司内部推荐推进tidb的一个原因 目前生产已经部署两套tidb集群,其余MySQL实例…
4 个月前
grafana中的dashboard 名称自动变更成Test-Cluster开头的原因
昨天清理了dm-cluster集群,今天再缩容server节点没有遇到该问题,估计是dm相关导致的。
4 个月前
grafana中的dashboard 名称自动变更成Test-Cluster开头的原因
没有呢,基于 Test-Cluster关键词没有匹配到任何记录
4 个月前
grafana中的dashboard 名称自动变更成Test-Cluster开头的原因
嗯,目前dm不用了,我把这个卸载了,等下次server节点扩缩容的时候再看
4 个月前
grafana中的dashboard 名称自动变更成Test-Cluster开头的原因
历史确实部署过dm组件,不过这个集群好长时间没有动过了,而且这个集群的迁移结束再五月份,期间也对tikv/server做过扩容和缩容,第一次遇到这个名字变更的 刚从 .tiup 下dm的审计日志中看到也确实有 Test-Cluster的关键字,不过都是2024年的日志了
4 个月前
grafana中的dashboard 名称自动变更成Test-Cluster开头的原因
从grafana prometheus等日志都没有发现这么个名字
4 个月前
删除操作触发OOM,但是删除的数据并不多。
最终是如何解决的呀?
5 个月前
关于Grafana中RU值的疑惑
哈哈哈,跟着你们的回答确实能学到很多知识点呢
5 个月前
慢查询中未正确显示非defulat组的RU消耗
嗯嗯,赶紧去搜了下学习了解中
5 个月前
关于Grafana中RU值的疑惑
还是你呢,我排队学习
5 个月前
慢查询中未正确显示非defulat组的RU消耗
搬凳子等回答中… 第一次听到RU的概念
5 个月前
没有更多内容了