老鹰506
(Ti D Ber Uhzt Tfx J)
1
【 TiDB 使用环境】生产环境
【 TiDB 版本】5.2.2
从5.2.2集群迁移数据到其他新的集群之后,在旧的 5.2.2集群中执行 drop database xxx之后,从日志看到
[2024/11/19 14:05:23.469 +08:00] [INFO] [session.go:2951] ["CRUCIAL OPERATION"] [conn=2131368435] [schemaVersion=9661] [cur_db=information_schema] [sql="drop database xinyu"] [user=kfzdba@192.168.3.108]
[2024/11/19 14:05:23.477 +08:00] [INFO] [ddl_worker.go:318] ["[ddl] add DDL jobs"] ["batch count"=1] [jobs="ID:7129, Type:drop schema, State:none, SchemaState:queueing, SchemaID:121, TableID:0, RowCount:0, ArgLen:0, start time: 2024-11-19 14:05:23.434 +0800 CST, Err:<nil>, ErrCount:0, SnapshotVersion:0; "]
[2024/11/19 14:05:23.477 +08:00] [INFO] [ddl.go:546] ["[ddl] start DDL job"] [job="ID:7129, Type:drop schema, State:none, SchemaState:queueing, SchemaID:121, TableID:0, RowCount:0, ArgLen:0, start time: 2024-11-19 14:05:23.434 +0800 CST, Err:<nil>, ErrCount:0, SnapshotVersion:0"] [query="drop database xinyu"]
... ...
... ...
[2024/11/19 14:05:23.757 +08:00] [INFO] [ddl.go:601] ["[ddl] DDL job is finished"] [jobID=7129]
[2024/11/19 14:05:23.757 +08:00] [INFO] [callback.go:106] ["performing DDL change, must reload"]
然后 tidb_gc_life_time参数的时间是10分钟
+-------------------+-------+
| Variable_name | Value |
+-------------------+-------+
| tidb_gc_life_time | 10m0s |
+-------------------+-------+
1 row in set (0.01 sec)
但是实际上并未按照tidb_gc_life_time设定的时间进行数据清理。
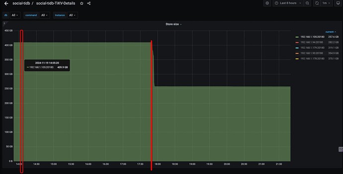
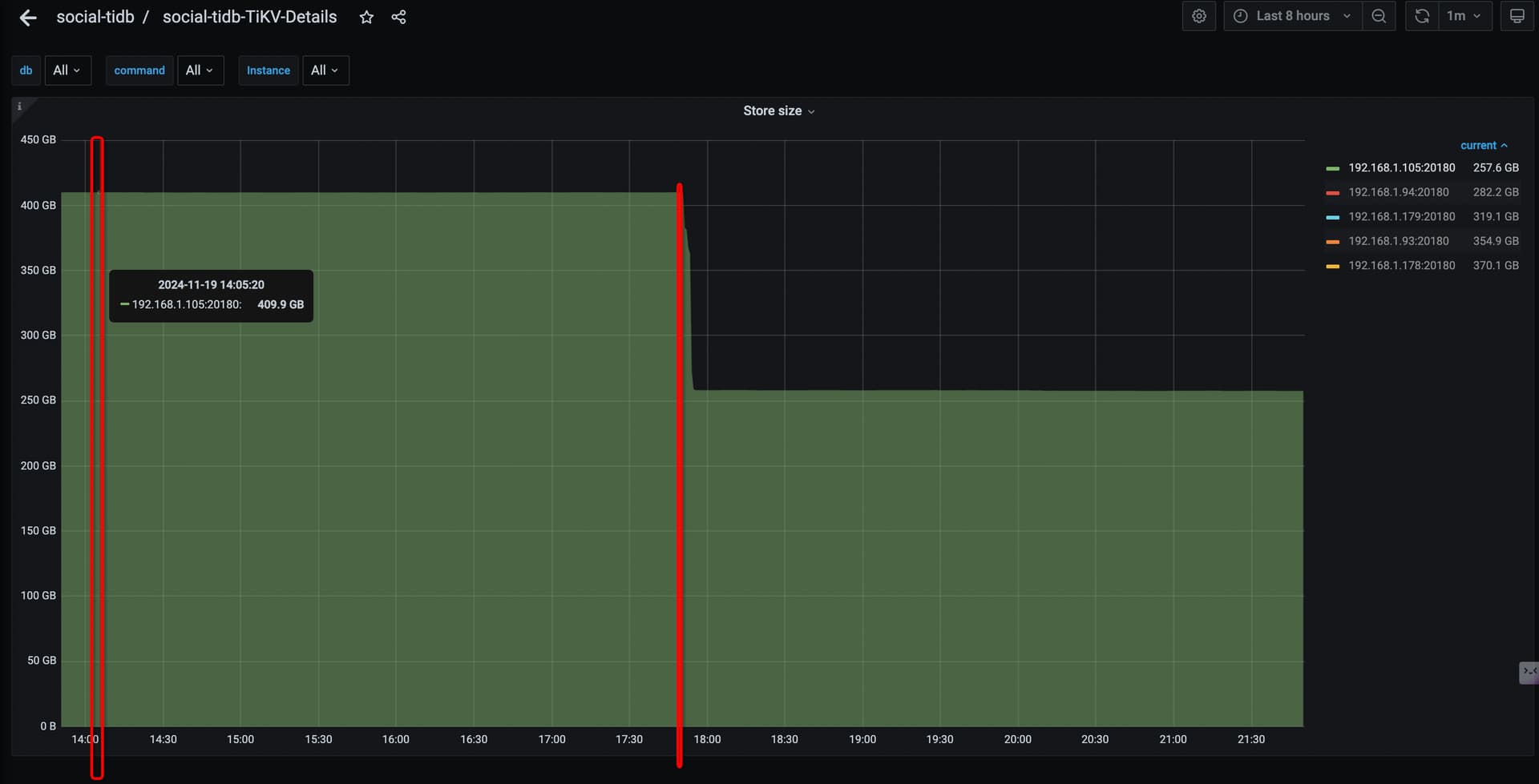
从日子中没有看到其他有关的信息,从监控上看到 14:05 删除的数据库,在 17:50才开始清理数据。
有人知道这个释放逻辑吗?
tidb_gc_run_interval这个参数值是多少
老鹰506
(Ti D Ber Uhzt Tfx J)
3
也是10分钟呢
+----------------------+-------+
| Variable_name | Value |
+----------------------+-------+
| tidb_gc_run_interval | 10m0s |
+----------------------+-------+
1 row in set (0.02 sec)
drop完只是先gc吧,gc完了空间还没释放呢,释放得等compact
kevinsna
(Ti D Ber P O Zcnp Ja)
7
之前一直认为是gc完就是把数据都清理完了,看评论是说还要compact,有没有官方链接说明这个s事情的?
简单理解就是: 执行DROP TABLE 语句后,磁盘空间的释放并不是立即发生的。数据库有GC和compact机制,只有compact完了之后,存储空间才会真正释放。
老鹰506
(Ti D Ber Uhzt Tfx J)
9
这个是GC的逻辑,文档也之前看到过,
第二阶段“delete ranges" 是提示会快速的删除, 由于drop table/index等操作产生的整区间的废弃数据。
所以我理解最迟在20分钟之后会删除range数据,不就是清理磁盘么,难道这里不包含 drop database?
所以这个比较疑惑,看后面有人说需要compact,之前没有了解过这个
老鹰506
(Ti D Ber Uhzt Tfx J)
10
我在官网文档中没有看到具体的逻辑描述, 只找到了所谓的可以手动执行 tikv的 compact操作,请问你描述的逻辑,从哪里可以看到呢,compact在什么情况下自己触发之类的
Kongdom
(Kongdom)
13
触发机制看这里。
专栏 - 带你全面了解compaction 的13个问题 | TiDB 社区?
WalterWj
(王军 - PingCAP)
14
drop 和 truncate 的话基本上 gc 完成后立马清理,它相当于 unsafe remove。
delete、update 等产生的 mvcc 是 gc 打标签,表示可以 compact。
compact 有自己的机制,比如定时抽样 region 是否有过多的 delete mvcc,如果有就会触发一次 compact。
可以简单的这么理解。
2 个赞
zhanggame1
(Ti D Ber G I13ecx U)
15
gc时间过了很快就释放了 不需要走 compact流程
老鹰506
(Ti D Ber Uhzt Tfx J)
16
但是实际现象不是这样的呢,从监控图上可以看到,实际清理操作发生在17:50但是drop database 操作是在14:05就执行的
老鹰506
(Ti D Ber Uhzt Tfx J)
17
我也是这么理解的,但是和实际的结果不一致,所以来此求问
zhanggame1
(Ti D Ber G I13ecx U)
18
drop database后要等gc时间,默认最少10分钟以后才开始清理数据,你看看gc实际触发情况
select * from mysql.tidb查看
nobody
(不定时出现)
19
gc 默认 10min 触发一次,drop database 的数据也需要 gc 推进 safepoint 到 14:05 才能清理数据。可能是因为其他原因导致 gc 没有推进 safepoint 超过 14:05 。
可以看看 tikv 监控里 gc safepoint 的推进情况是不是有段时间卡住了。
ps: drop truncate 操作在 tikv 底层是整块删除,接近于直接删除物理文件。不需要 compaction。
1 个赞
老鹰506
(Ti D Ber Uhzt Tfx J)
20
这个表中存在放是tidb的系统变量值,值的状态都是当前值,历史问题没有办法看吧