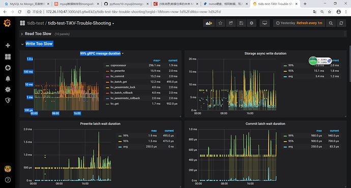
1.可以先检查监控的trouble shooting 界面,slow write. 或者搜索 热点 关键字 。 看看是否有热点写入
2. 如果监控没有明显问题,麻烦上传一段写入慢时间段的监控,多谢
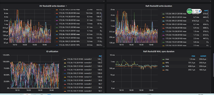
- 查看IO使用率几乎都是100%了. 硬盘IO不足了
- 请问相同数据指的是什么?
- 写入速度不如mysql单库看情况,如果不是大量数据,分布式没有单库写入快正常。
2 、我就一个19万记录的表,在主库上复制了一下
3、nvme硬盘,比不过虚拟机器15000转共享磁盘,这样也正常?我tidb环境是物理机(3tidb+3tikv 主机),MySQL和greenplum 是虚拟机,
大量数据的指多大数据?
- 主要看压测的方式,比如都是用一个进程写,那肯定单机更快
- 大数据量就是并发的时候进程更多,数据写入比较多。
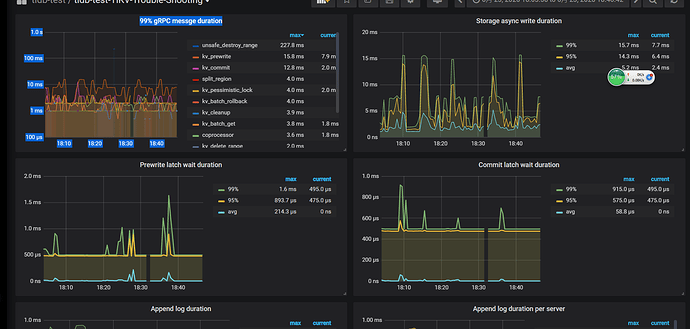
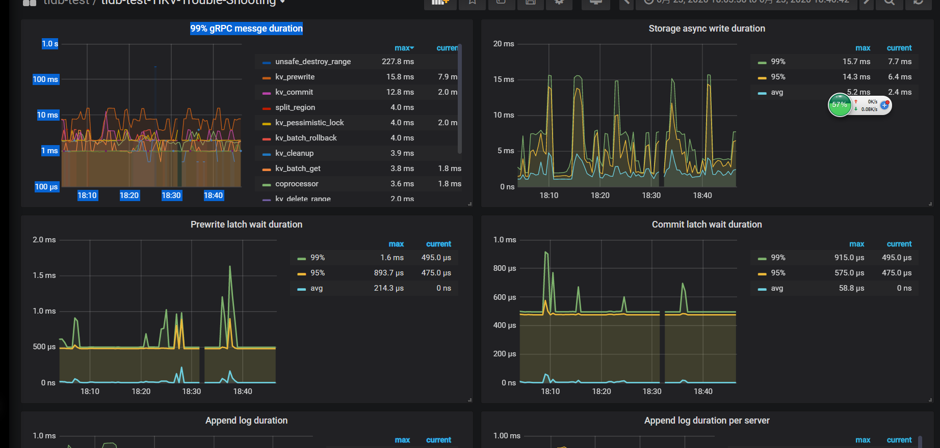
- 麻烦您上传下 over-view,tidb,detail-tikv 监控。
导出监控为 pdf 的方式: 1)使用 chrome 浏览器,安装“Full Page Screen Capture”插件:https://chrome.google.com/webstore/detail/full-page-screen-capture/fdpohaocaechififmbbbbbknoalclacl
2)展开grafana 监控的 “cluster-name-overview” 的所有 dashboard (先按 d 再按 E 可将所有 Rows 的 Panels 打开,需等待一段时间待页面加载完成)
3)使用插件导出 pdf
好的,我导出一下啊
最大上传限制5000k,我就下载了png格式的,如果非得pdf,请告知。
我认真 研究一下
修改后没有改善,是不是我配置的有问题,
请问您是什么版本? 有使用tiflash吗?
之前有从ansible 导入到 tiup吗? 或者升级过











