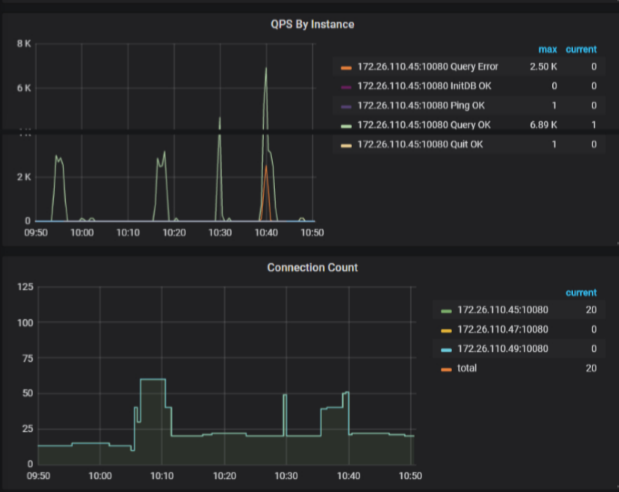
上面的截图是当前的监控信息吗? 为什么没有什么操作,还是 IO 很高呢? 麻烦 iotop 看下具体是什么导致的 IO 高,多谢。
- 挺奇怪的,看读写都很少,但是 IO 使用率会到 100%。
- 请问是云主机吗? 阿里云之类的?
- 这些都是相同的操作系统和硬盘吗? 有没有其他操作系统和不同硬盘的看下使用率是否很高?
物理机器
系统信息.txt (17.6 KB)
压测qps没有上升
- 麻烦您上传下压测时间段的 over-view,tidb,detail-tikv 所有监控。
导出监控为 pdf 的方式: 1)使用 chrome 浏览器,安装“Full Page Screen Capture”插件:https://chrome.google.com/webstore/detail/full-page-screen-capture/fdpohaocaechififmbbbbbknoalclacl
2)展开grafana 监控的 “cluster-name-overview” 的所有 dashboard (先按 d 再按 E 可将所有 Rows 的 Panels 打开,需等待一段时间待页面加载完成)
3)使用插件导出 pdf
[/quote]
我弄一下 啊
链接: https://pan.baidu.com/s/1ESK2R5jaqU8KpRzKjuMGXg 提取码: f9sh
抱歉,我先找同事一起分析下,会尽快答复,多谢
辛苦啦!
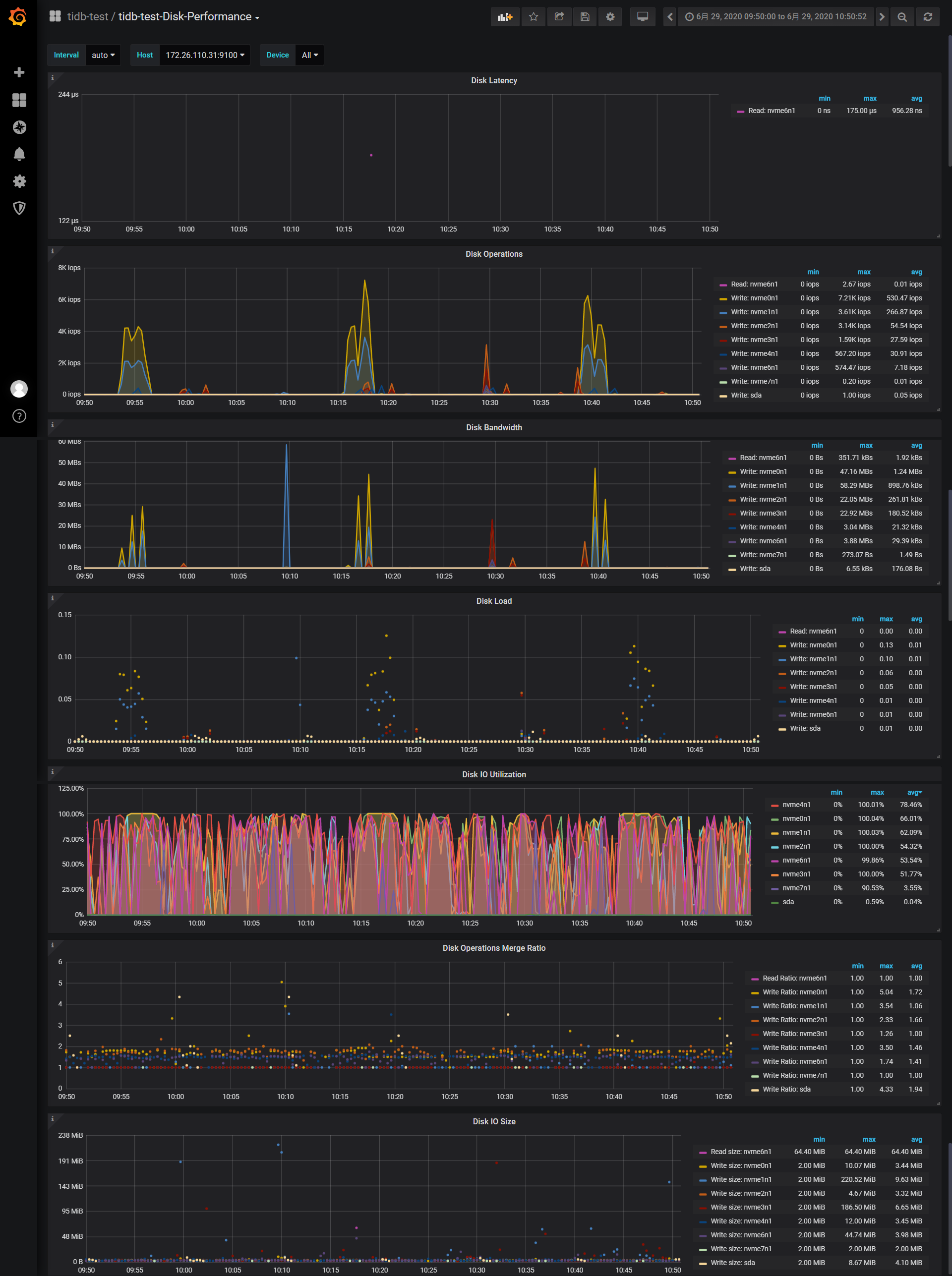
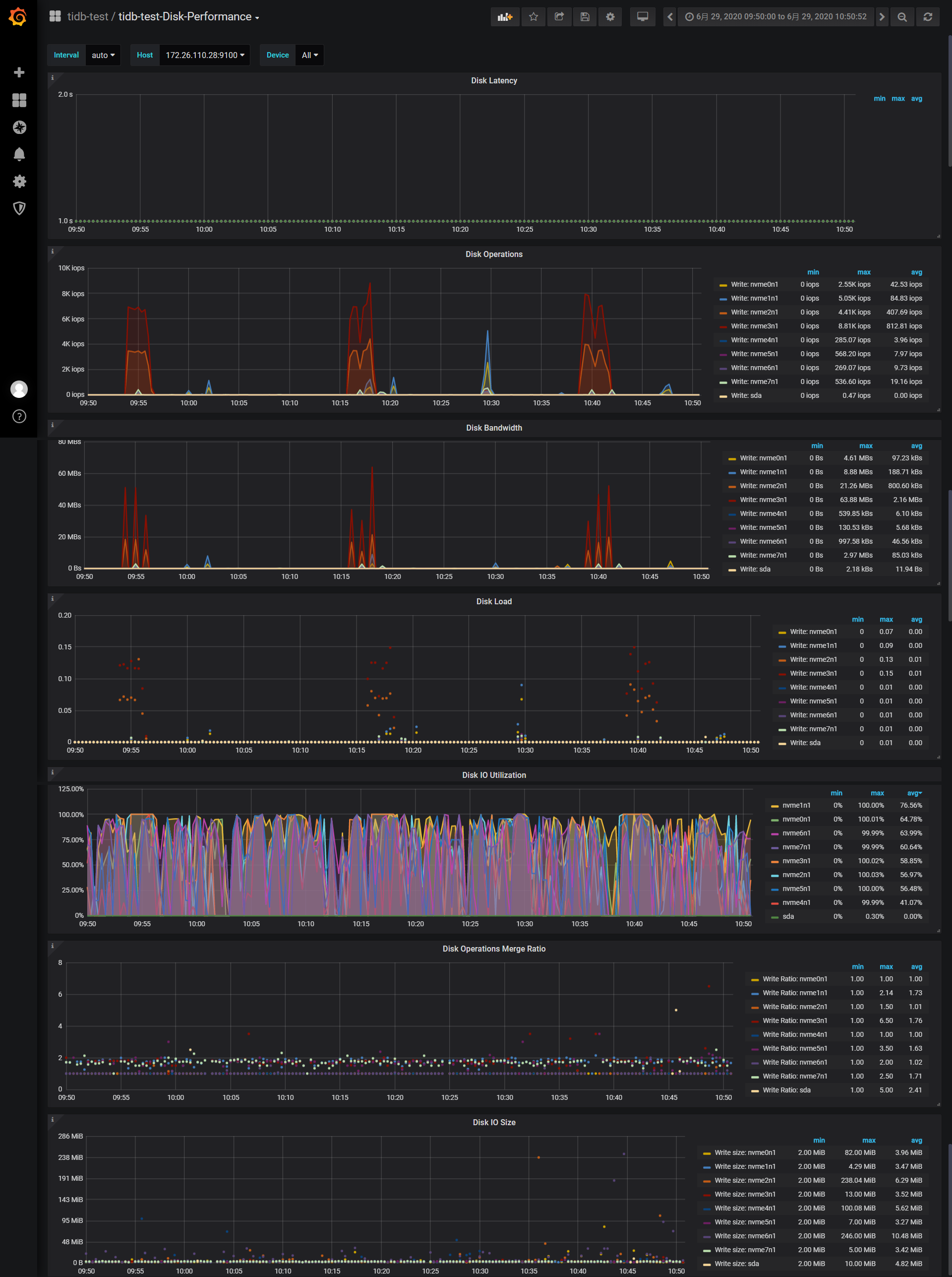
- 从监控看还是 IO 的使用率达到了 100%, 这个麻烦再取一下 node expoter 和 disk performance 这个时间段的结果,来看下这些盘的情况。(注意选择 tikv 的节点)
- 在测试的时候,可以将连接分散开,不要都打到一个 tidb 实例
好的,马上弄啊
node expoter 怎么取
收到,马上













