【 TiDB 使用环境】生产环境
【 TiDB 版本】6.0.0
tikv节点空间不足,早上truncate的一个大表,然后空间没有释放出来,现在报tikv if full错误。
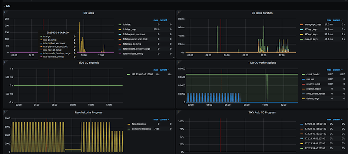
TiKV-Details → GC 面板的监控发一下。
空regions合并
是TiKV发生了OOM吗?
目前没有
tidb 删除数据不会立刻释放空间,需要等gc life time过了之后才会去 释放空间,
可以的话可以考虑缩短gc life time
已经是最短10分钟GC一次了,看region完全没有往下降
truncate的是最大的一张表,10多个亿的数据,按道理这个空间释放应该能明显感觉到的。但是目前是容量没释放
看样子是 gc 没有推进。
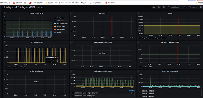
在看一下 tidb->gc-> Delete Range Failure OPM 监控
有什么关键字可以搜索吗?
按照这个文档可以简单先排查一下。
1 个赞
看看日志,gc成功了没
之前有用过TiCDC么?
此话题已在最后回复的 60 天后被自动关闭。不再允许新回复。








