集群监控
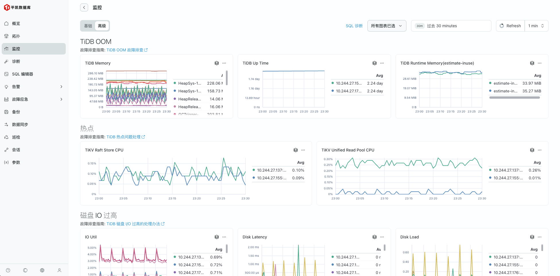
集群监控能力是日常数据库运维中必不可少的一部分功能,也是 TEM 中进行过重点优化的地方。集群监控页面如下图所示:

- 在页面顶部,从左至右依次是 “基础”“高级” 选项卡,用于切换不同监控视图模式
- SQL 诊断 按钮,可跳转至对 SQL 性能诊断 页面进行针对性的 SQL 问题定位
- 所有图表已选 下拉菜单,可选择监控图表的具体指标项目
- 时间选择框可以设定监控数据的时间范围
- Refresh 按钮用于手动刷新页面数据,右侧的 1 min 下拉菜单可设置自动刷新间隔时间
通过这些按钮和选项,用户能灵活定制监控展示内容与更新频率,高效获取所需信息。
当前监控页面监控的指标除了对 平凯数据库 的常见指标进行监控外, 同时还基于 平凯数据库 常见问题做了高级看板,用于帮助用户对常见问题能够做到快速的根因定位或问题识别。

于此同时,当前 TEM 中所有的图表支持展示下钻,用户点击任意图表右上角的 下钻分析 按钮,可以看到当前图表的数据展开页面,如下图所示:

在下钻分析页面中,默认展示所有实例的图表面板,您可以在上面的选择框中选取特定的实例来查看其监控面板。