用户在主机列表页面点击具体的主机 IP 地址,可以跳转到相应主机的详情页
查看主机概览信息
默认展示主机概览信息,在主机 概览 页面中,呈现了选定主机的全面信息
- 基础信息:展示主机状态(如在线 )、SSH 端口、凭证类型、类型(如虚拟机 )、位置、操作系统、创建时间、更新时间等,呈现主机的基本属性和使用情况。

- 资源分配情况:列出架构、型号、核心数、NUMA 节点数、内存容量等,帮助了解主机的计算资源配置。

- 磁盘使用情况:显示磁盘路径、磁盘类型、已用 / 可用 / 总计容量、使用率、挂载目录,便于掌握磁盘空间使用状况和呈现主机的存储资源情况。

- TiDB 组件进程:列出用户 ID、进程 ID、父进程 ID、启动时间、运行时间、命令等信息,可用于监控和管理主机上运行的 TiDB 相关进程 。页面右上角设有 “修改” 按钮,可对主机相关信息进行编辑操作。

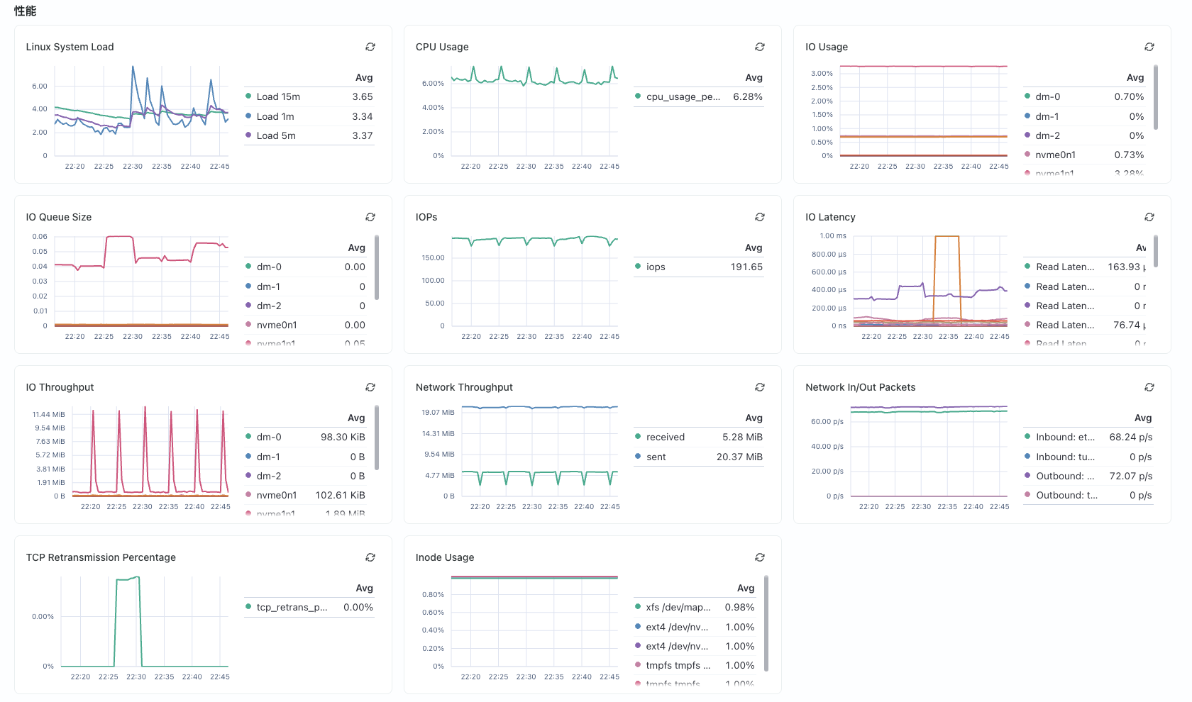
查看主机监控信息
用户也可以点击 主机监控 的标签,来查看相关主机的监控指标。主要分为下面三部分
- 性能监控:

- 进程监控:

- 资源监控:
